Developer Debug Tools 2.1.1

Does Developer Debug Tools work with WordPress 6.8.1 and PHP 8.1.12? A smoke test was performed on .

Summary

Errors
4PHP warnings
No JavaScript exceptions
All test pages loaded successfully
No resource errors
Performance

Memory usage: 113.66 KiB
The average PHP memory usage increased by this amount after activating by the plugin.

Page speed impact: 0.057 seconds
The average page load time increased by this amount after activating the plugin.

Environment
WordPress version6.8.1
PHP version8.1.12
MySQL version10.6.10
PHP memory limit512M
Plugin Info
Last updated
Active installs 100+
WordPress.org page https://wordpress.org/plugins/dev-debug-tools/
Badges

WordPress compatibility badge PHP compatibility badge

Get badge code

Pages 36

Plugins

Page screenshot: Plugins
URL /wp-admin/plugins.php?plugin_status=all&paged=1&s
Requested URL /wp-admin/plugins.php?action=activate&plugin=dev-debug-tools%2Fdev-debug-tools.php&plugin_status=all&paged=1&s&_wpnonce=5516860b40
Aspect after-activation
HTTP status 200
Load time 0.467 s
Memory usage 3.74 MiB
JS errors None
Resource errors None

Developer Debug Tools

Page screenshot: Developer Debug Tools
URL /wp-admin/admin.php?page=dev-debug-tools&tab=settings
Aspect menu-item
HTTP status 200
Load time 0.833 s
Memory usage 3.9 MiB
JS errors None
Resource errors None

Developer Debug Tools → Plugins

Page screenshot: Developer Debug Tools → Plugins
URL /wp-admin/admin.php?page=dev-debug-tools&tab=plugins
Aspect menu-item
HTTP status 200
Load time 0.674 s
Memory usage 3.9 MiB
JS errors None
Resource errors None

Developer Debug Tools → Activity Logs

Page screenshot: Developer Debug Tools → Activity Logs
URL /wp-admin/admin.php?page=dev-debug-tools&tab=activity
Aspect menu-item
HTTP status 200
Load time 0.538 s
Memory usage 3.71 MiB
JS errors None
Resource errors None

Developer Debug Tools → Error Logs

Page screenshot: Developer Debug Tools → Error Logs
URL /wp-admin/admin.php?page=dev-debug-tools&tab=logs
Aspect menu-item
HTTP status 200
Load time 0.557 s
Memory usage 3.71 MiB
JS errors None
Resource errors None

Developer Debug Tools → Error Types

Page screenshot: Developer Debug Tools → Error Types
URL /wp-admin/admin.php?page=dev-debug-tools&tab=error-types
Aspect menu-item
HTTP status 200
Load time 0.646 s
Memory usage 3.8 MiB
JS errors None
Resource errors None

Developer Debug Tools → Error Suppressing

Page screenshot: Developer Debug Tools → Error Suppressing
URL /wp-admin/admin.php?page=dev-debug-tools&tab=error-suppressing
Aspect menu-item
HTTP status 200
Load time 0.546 s
Memory usage 3.71 MiB
JS errors None
Resource errors None

Developer Debug Tools → WP-CONFIG

Page screenshot: Developer Debug Tools → WP-CONFIG
URL /wp-admin/admin.php?page=dev-debug-tools&tab=wpcnfg
Aspect menu-item
HTTP status 200
Load time 0.622 s
Memory usage 3.75 MiB
JS errors None
Resource errors None

Developer Debug Tools → HTACCESS

Page screenshot: Developer Debug Tools → HTACCESS
URL /wp-admin/admin.php?page=dev-debug-tools&tab=htaccess
Aspect menu-item
HTTP status 200
Load time 0.653 s
Memory usage 3.74 MiB
JS errors None
Resource errors None

Developer Debug Tools → Functions.php

Page screenshot: Developer Debug Tools → Functions.php
URL /wp-admin/admin.php?page=dev-debug-tools&tab=fx
Aspect menu-item
HTTP status 200
Load time 0.519 s
Memory usage 3.71 MiB
JS errors None
Resource errors None

Developer Debug Tools → PHP.INI

Page screenshot: Developer Debug Tools → PHP.INI
URL /wp-admin/admin.php?page=dev-debug-tools&tab=phpini
Aspect menu-item
HTTP status 200
Load time 0.809 s
Memory usage 3.71 MiB
JS errors None
Resource errors None

Developer Debug Tools → PHP Info

Page screenshot: Developer Debug Tools → PHP Info
URL /wp-admin/admin.php?page=dev-debug-tools&tab=phpinfo
Aspect menu-item
HTTP status 200
Load time 0.842 s
Memory usage 3.88 MiB
JS errors None
Resource errors None

Developer Debug Tools → Server

Page screenshot: Developer Debug Tools → Server
URL /wp-admin/admin.php?page=dev-debug-tools&tab=server
Aspect menu-item
HTTP status 200
Load time 0.559 s
Memory usage 3.71 MiB
JS errors None
Resource errors None

Developer Debug Tools → Cron Jobs

Page screenshot: Developer Debug Tools → Cron Jobs
URL /wp-admin/admin.php?page=dev-debug-tools&tab=crons
Aspect menu-item
HTTP status 200
Load time 0.509 s
Memory usage 3.71 MiB
JS errors None
Resource errors None

Developer Debug Tools → Cookies

Page screenshot: Developer Debug Tools → Cookies
URL /wp-admin/admin.php?page=dev-debug-tools&tab=cookies
Aspect menu-item
HTTP status 200
Load time 0.506 s
Memory usage 3.71 MiB
JS errors None
Resource errors None

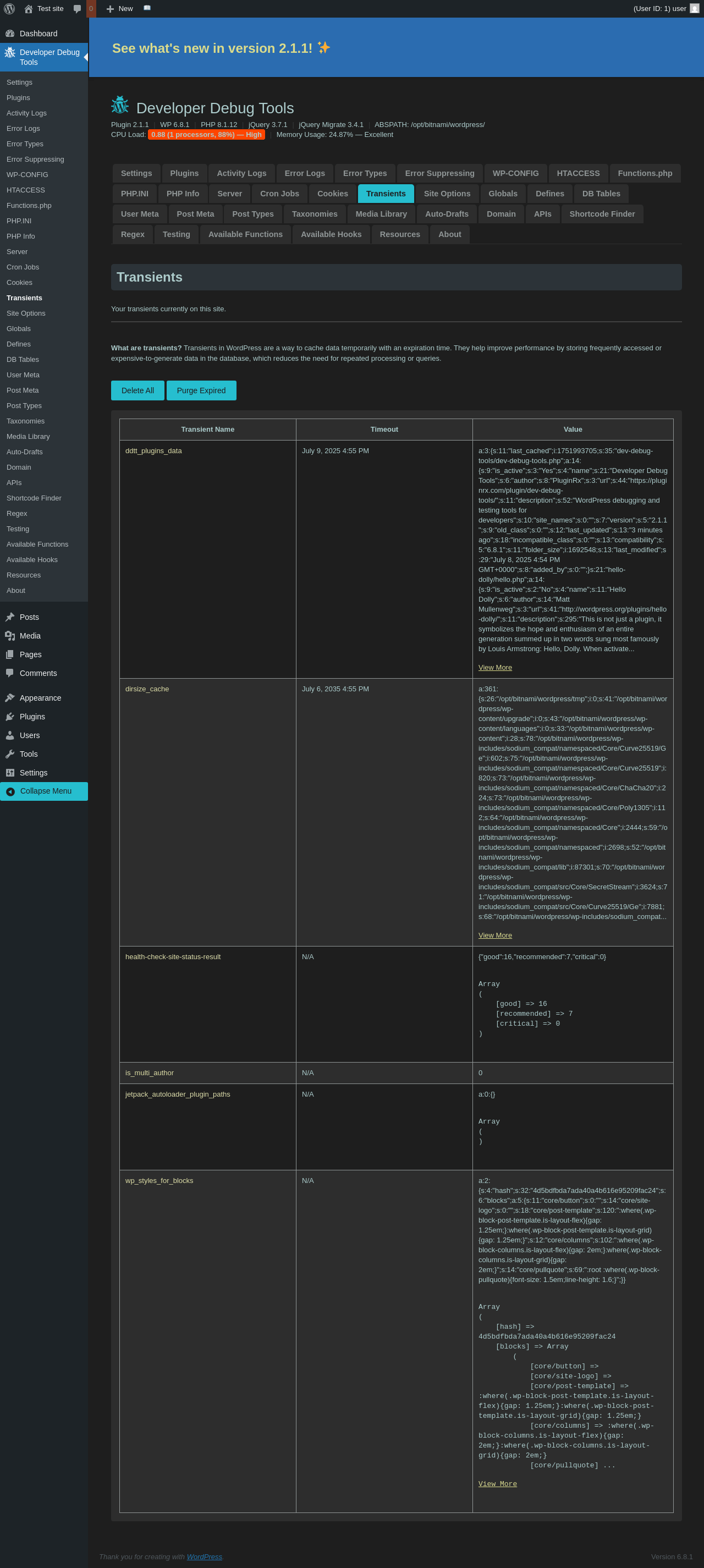
Developer Debug Tools → Transients

Page screenshot: Developer Debug Tools → Transients
URL /wp-admin/admin.php?page=dev-debug-tools&tab=transients
Aspect menu-item
HTTP status 200
Load time 0.581 s
Memory usage 3.99 MiB
JS errors None
Resource errors None

Developer Debug Tools → Site Options

Page screenshot: Developer Debug Tools → Site Options
URL /wp-admin/admin.php?page=dev-debug-tools&tab=siteoptions
Aspect menu-item
HTTP status 200
Load time 0.704 s
Memory usage 3.73 MiB
JS errors None
Resource errors None

Developer Debug Tools → Globals

Page screenshot: Developer Debug Tools → Globals
URL /wp-admin/admin.php?page=dev-debug-tools&tab=globalvars
Aspect menu-item
HTTP status 200
Load time 0.675 s
Memory usage 3.71 MiB
JS errors None
Resource errors None

Developer Debug Tools → Defines

Page screenshot: Developer Debug Tools → Defines
URL /wp-admin/admin.php?page=dev-debug-tools&tab=defines
Aspect menu-item
HTTP status 200
Load time 1.882 s
Memory usage 3.79 MiB
JS errors None
Resource errors None

Developer Debug Tools → DB Tables

Page screenshot: Developer Debug Tools → DB Tables
URL /wp-admin/admin.php?page=dev-debug-tools&tab=db
Aspect menu-item
HTTP status 200
Load time 1.050 s
Memory usage 3.72 MiB
JS errors None
Resource errors None

Developer Debug Tools → User Meta

Page screenshot: Developer Debug Tools → User Meta
URL /wp-admin/admin.php?page=dev-debug-tools&tab=usermeta
Aspect menu-item
HTTP status 200
Load time 0.649 s
Memory usage 3.88 MiB
JS errors None
Resource errors None

Developer Debug Tools → Post Meta

Page screenshot: Developer Debug Tools → Post Meta
URL /wp-admin/admin.php?page=dev-debug-tools&tab=postmeta
Aspect menu-item
HTTP status 200
Load time 0.568 s
Memory usage 3.93 MiB
JS errors None
Resource errors None

Developer Debug Tools → Post Types

Page screenshot: Developer Debug Tools → Post Types
URL /wp-admin/admin.php?page=dev-debug-tools&tab=post-types
Aspect menu-item
HTTP status 200
Load time 0.792 s
Memory usage 3.71 MiB
JS errors None
Resource errors None

Developer Debug Tools → Taxonomies

Page screenshot: Developer Debug Tools → Taxonomies
URL /wp-admin/admin.php?page=dev-debug-tools&tab=taxonomies
Aspect menu-item
HTTP status 200
Load time 0.703 s
Memory usage 3.71 MiB
JS errors None
Resource errors None

Developer Debug Tools → Media Library

Page screenshot: Developer Debug Tools → Media Library
URL /wp-admin/admin.php?page=dev-debug-tools&tab=media-library
Aspect menu-item
HTTP status 200
Load time 0.681 s
Memory usage 3.71 MiB
JS errors None
Resource errors None

Developer Debug Tools → Auto-Drafts

Page screenshot: Developer Debug Tools → Auto-Drafts
URL /wp-admin/admin.php?page=dev-debug-tools&tab=autodrafts
Aspect menu-item
HTTP status 200
Load time 0.542 s
Memory usage 3.71 MiB
JS errors None
Resource errors None

Developer Debug Tools → Domain

Page screenshot: Developer Debug Tools → Domain
URL /wp-admin/admin.php?page=dev-debug-tools&tab=domain
Aspect menu-item
HTTP status 200
Load time 1.712 s
Memory usage 3.71 MiB
JS errors None
Resource errors None

Developer Debug Tools → APIs

Page screenshot: Developer Debug Tools → APIs
URL /wp-admin/admin.php?page=dev-debug-tools&tab=api
Aspect menu-item
HTTP status 200
Load time 0.560 s
Memory usage 5.16 MiB
JS errors None
Resource errors None

Developer Debug Tools → Shortcode Finder

Page screenshot: Developer Debug Tools → Shortcode Finder
URL /wp-admin/admin.php?page=dev-debug-tools&tab=scfinder
Aspect menu-item
HTTP status 200
Load time 0.514 s
Memory usage 3.73 MiB
JS errors None
Resource errors None

Developer Debug Tools → Regex

Page screenshot: Developer Debug Tools → Regex
URL /wp-admin/admin.php?page=dev-debug-tools&tab=regex
Aspect menu-item
HTTP status 200
Load time 0.646 s
Memory usage 3.72 MiB
JS errors None
Resource errors None

Developer Debug Tools → Testing

Page screenshot: Developer Debug Tools → Testing
URL /wp-admin/admin.php?page=dev-debug-tools&tab=testing
Aspect menu-item
HTTP status 200
Load time 0.566 s
Memory usage 3.71 MiB
JS errors None
Resource errors None

Developer Debug Tools → Available Functions

Page screenshot: Developer Debug Tools → Available Functions
URL /wp-admin/admin.php?page=dev-debug-tools&tab=functions
Aspect menu-item
HTTP status 200
Load time 0.642 s
Memory usage 3.71 MiB
JS errors None
Resource errors None

Developer Debug Tools → Available Hooks

Page screenshot: Developer Debug Tools → Available Hooks
URL /wp-admin/admin.php?page=dev-debug-tools&tab=hooks
Aspect menu-item
HTTP status 200
Load time 0.673 s
Memory usage 3.71 MiB
JS errors None
Resource errors None

Developer Debug Tools → Resources

Page screenshot: Developer Debug Tools → Resources
URL /wp-admin/admin.php?page=dev-debug-tools&tab=resources
Aspect menu-item
HTTP status 200
Load time 0.542 s
Memory usage 3.71 MiB
JS errors None
Resource errors None

Developer Debug Tools → About

Page screenshot: Developer Debug Tools → About
URL /wp-admin/admin.php?page=dev-debug-tools&tab=about
Aspect menu-item
HTTP status 200
Load time 0.877 s
Memory usage 3.71 MiB
JS errors None
Resource errors None

Test site – Just another WordPress site

Page screenshot: Test site – Just another WordPress site
URL /
Aspect front-page
HTTP status 200
Load time 0.415 s
Memory usage 3.45 MiB
JS errors None
Resource errors None

Benchmark

URL Load time Memory usage
Inactive Active Change Inactive Active Change
/wp-admin/index.php0.686 s0.708 s+0.022 s3.51 MiB3.67 MiB+ 166.42 KiB
/wp-admin/edit.php0.234 s0.260 s+0.026 s3.57 MiB3.7 MiB+ 128.73 KiB
/wp-admin/post-new.php0.956 s1.835 s+0.879 s6.06 MiB6.21 MiB+ 151.08 KiB
/wp-admin/upload.php0.702 s0.627 s-0.075 s3.52 MiB3.63 MiB+ 110.59 KiB
/wp-admin/options-writing.php0.236 s0.238 s+0.002 s3.5 MiB3.61 MiB+ 114.59 KiB
/wp-admin/media-new.php0.324 s0.455 s+0.131 s3.49 MiB3.61 MiB+ 122.78 KiB
/wp-admin/edit-tags.php?taxonomy=category0.232 s0.259 s+0.027 s3.5 MiB3.63 MiB+ 133.45 KiB
/wp-admin/post-new.php?post_type=page1.314 s1.174 s-0.140 s6.05 MiB6.19 MiB+ 146.61 KiB
/wp-admin/options-discussion.php0.425 s0.659 s+0.234 s3.5 MiB3.61 MiB+ 111.09 KiB
/wp-admin/edit-comments.php0.590 s0.291 s-0.299 s3.52 MiB3.63 MiB+ 110.59 KiB
/0.395 s0.218 s-0.177 s3.5 MiB3.45 MiB- 45.66 KiB
Average 0.554 s0.611 s+0.057 s3.98 MiB4.09 MiB+ 113.66 KiB

Code Statistics

Note: Third-party libraries and minified JS/CSS files are excluded from these statistics where possible, so the numbers you see here may be lower than those reported by other tools.

PHP
Language % Lines of code Comment lines Files
PHP94.8%17,2975,52391
JavaScript5.2%95020210
Total 18,247 5,725 101

PHP Code Analysis | More results »

Lines of code 9,888
Total complexity 2,171
Median class complexity 30.0
Median method complexity 4.0
Most complex class DDTT_ACTIVITY
Most complex function ddtt_view_file_contents_easy_reader()
Classes 23
Methods 160
Functions 119

Additions

Things that the plugin adds to the site. This section is not intended to be comprehensive. The test tool only looks for a few specific types of added content.

Options wp_options 8

PHP Error Log 4 lines

[08-Jul-2025 16:55:29 UTC] PHP Warning:  session_start(): Session cannot be started after headers have already been sent in /wp-content/plugins/dev-debug-tools/includes/admin/option-cookies.php on line 29
[08-Jul-2025 16:56:29 UTC] PHP Warning:  Undefined variable $include in /wp-content/plugins/dev-debug-tools/includes/admin/option-scfinder.php on line 464
[08-Jul-2025 16:56:29 UTC] PHP Warning:  Undefined variable $include in /wp-content/plugins/dev-debug-tools/includes/admin/option-scfinder.php on line 464
[08-Jul-2025 16:56:29 UTC] PHP Warning:  Undefined variable $include in /wp-content/plugins/dev-debug-tools/includes/admin/option-scfinder.php on line 464
See also: All tests for this plugin, How to Hide Developer Debug Tools Admin Menus